濠滨论坛

点击扫描二维码

查看: 967|回复: 9

[科普] 【地震特辑】华盛顿邮报:图解福岛核电站故障

[复制链接]

该用户从未签到

发表于 2015-10-7 22:42 | 显示全部楼层 |阅读模式 来自:江苏
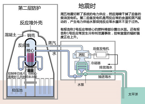
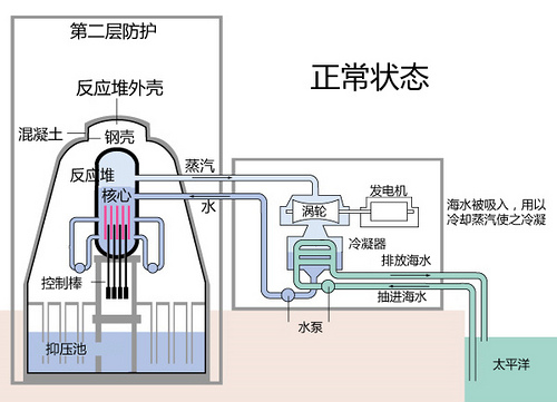
原图来自: 华盛顿邮报网站-How the nuclear emergency unfolded" c1 `& y. a! _# Y4 v- m9 c) t
汉化者:ivanchaos
) J$ k% h" z1 W: Z, F( ?

/gkimage/24/pj/9f/24pj9f.png

/gkimage/24/pj/9f/24pj9f.png

/gkimage/x4/2q/uz/x42quz.png

/gkimage/x4/2q/uz/x42quz.png

/gkimage/lw/1i/g1/lw1ig1.png

/gkimage/lw/1i/g1/lw1ig1.png

/gkimage/f1/9d/ko/f19dko.png

/gkimage/f1/9d/ko/f19dko.png

/gkimage/p9/td/09/p9td09.png

/gkimage/p9/td/09/p9td09.png
来源:科学松鼠会网站3月15日报道阅读更多【地震特辑】内容
& F$ `3 I, G# z4 t9 t6 L地球自转为何减少1.6微秒?
3 J  r6 f/ r$ v& ^“生命三角”救生法不可信!3 A9 L& ^8 x' @$ e
动物真能预报地震吗?' m" m+ |8 y4 \
海啸如何席卷整个太平洋?( K. v$ K/ P2 X
科学美国人:怎么冷却核反应堆: K# E8 {2 }2 w+ \
BBC:日本核电站爆炸现状
5 M0 d( |) c; N为什么不用担心日本的核电站  ^9 s2 C( W1 R  |/ N: W: V3 Y
“核污染扩散图”,造假也该认真些南通0
匿名
发表于 2015-10-7 22:48 | 显示全部楼层 来自:江苏
提示: 作者被禁止或删除 内容自动屏蔽
回复 支持 反对

使用道具 举报

匿名
发表于 2015-10-7 23:14 | 显示全部楼层 来自:江苏
提示: 作者被禁止或删除 内容自动屏蔽
回复 支持 反对

使用道具 举报

匿名
发表于 2015-10-7 23:32 | 显示全部楼层 来自:江苏
提示: 作者被禁止或删除 内容自动屏蔽
回复 支持 反对

使用道具 举报

匿名
发表于 2015-10-7 23:48 | 显示全部楼层 来自:江苏
提示: 作者被禁止或删除 内容自动屏蔽
回复 支持 反对

使用道具 举报

匿名
发表于 2015-10-8 00:17 | 显示全部楼层 来自:江苏
提示: 作者被禁止或删除 内容自动屏蔽
回复 支持 反对

使用道具 举报

匿名
发表于 2015-10-8 00:46 | 显示全部楼层 来自:江苏
提示: 作者被禁止或删除 内容自动屏蔽
回复 支持 反对

使用道具 举报

匿名
发表于 2015-10-8 01:10 | 显示全部楼层 来自:江苏
提示: 作者被禁止或删除 内容自动屏蔽
回复 支持 反对

使用道具 举报

匿名
发表于 2015-10-8 01:26 | 显示全部楼层 来自:江苏
提示: 作者被禁止或删除 内容自动屏蔽
回复 支持 反对

使用道具 举报

匿名
发表于 2015-10-8 01:52 | 显示全部楼层 来自:江苏
提示: 作者被禁止或删除 内容自动屏蔽
回复 支持 反对

使用道具 举报

您需要登录后才可以回帖 登录 | 注册

本版积分规则

手机版|无图版|站务联系 | 商务合作 | 平台公约

信息产业部备案:苏ICP备05014191号-1 经营性ICP许可证:苏B2-20110445 苏公网安备 32060202000307号 © 2001-2019 0513.org All Right Reserved.

投诉争议 技术支持:第一互联 GMT+8, 2025-12-20 08:18 , Processed in 0.182891 second(s), 17 queries , MemCache On. 站点统计

快速回复 返回顶部 返回列表